مميزات النظام
كل ما تحتاجه لإدارة مصنعك بذكاء
خريطة المصنع التفاعلية
محرر تفاعلي بالسحب والإفلات لتصميم خطوط الإنتاج بالكامل. يشمل الماكينات، نقاط العمالة، الخزانات، الخلاطات، والصمامات. ربط العناصر بخطوط ذكية (بيانات، حركة، أنابيب) مع أنيميشن لحظي. عرض رسوم بيانية للطاقة في الوقت الفعلي على كل ماكينة. مراقبة والتحكم بمخرجات الماكينات (رقمي/تماثلي) مباشرة من الخريطة. مشاركة مباشرة Live Share مع فريقك.

أوامر العمل
نظام إدارة أوامر عمل متكامل مع جدول مرن يضم أكثر من 12 عمود قابل للتخصيص. تعيين العمال والماكينات لكل أمر. حالات متعددة (قيد العمل، متوقف مؤقتاً، مكتمل). عدّ تلقائي للقطع المنتجة عبر الحساسات. تتبع الجودة (صالح/تالف) مع نسب الجودة. دعم 6 لغات (عربي، إنجليزي، بنغالي، أوردو، هندي، فلبيني) — كل عامل يستقبل الأوامر والإشعارات بلغته. إشعارات Telegram فورية للعمال. تصدير تقارير PDF.

تطبيق العامل
تطبيق موبايل مخصص للعمال لاستقبال أوامر العمل مباشرة. بدء وإيقاف واستئناف العمل بضغطة زر. تهيئة الماكينة قبل الإنتاج. Timeline موحّد يعرض مراحل العمل (تهيئة، قطع منتجة، توقفات). شريط القيم الفعلية من الحساسات. يدعم 6 لغات.

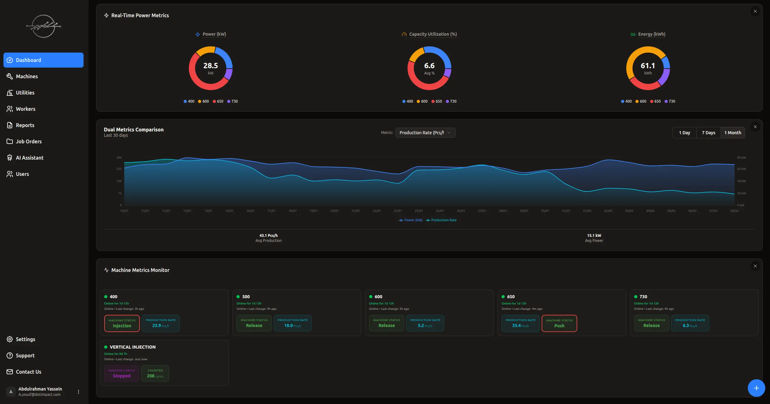
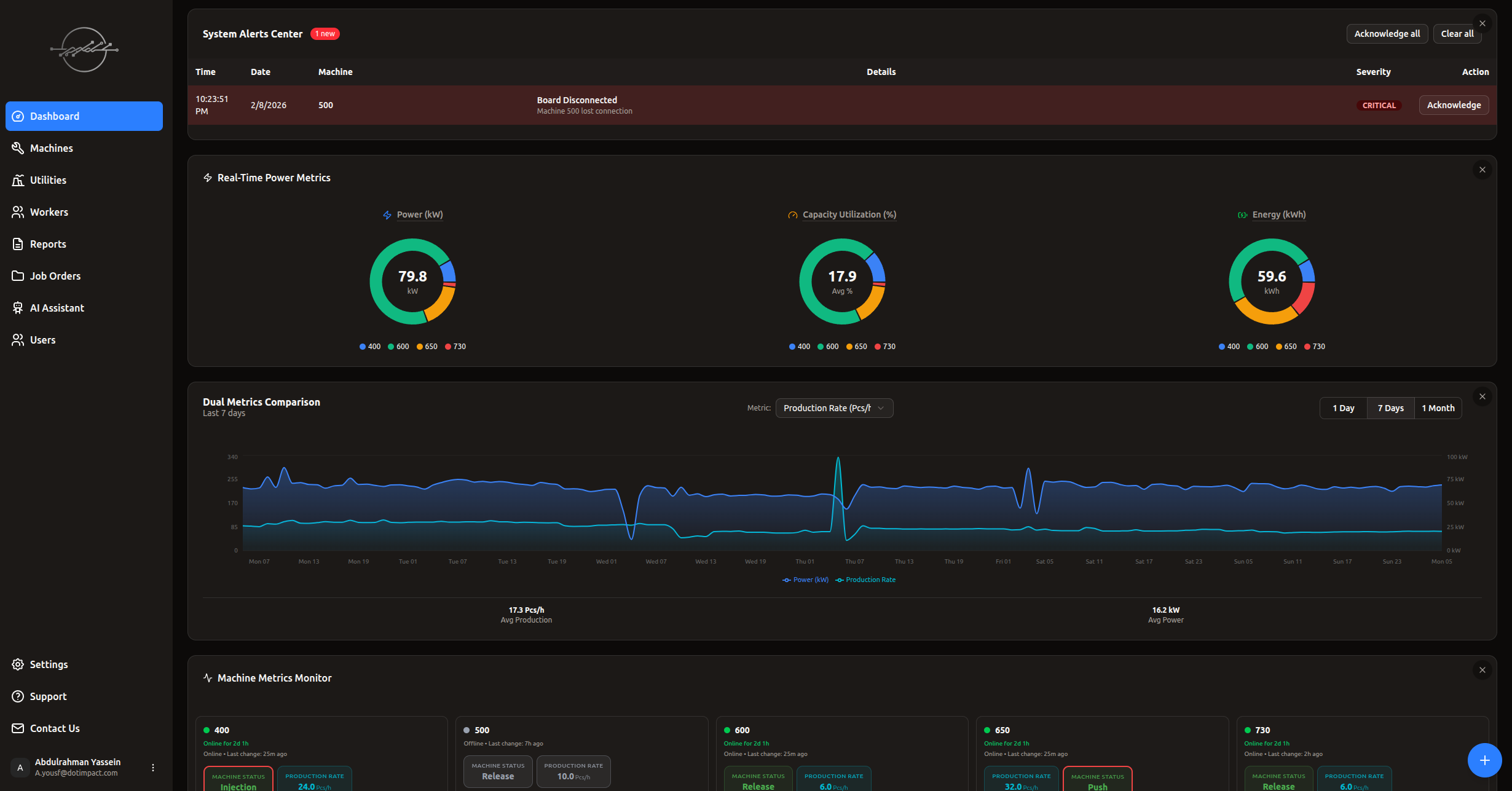
لوحة التحكم الذكية
لوحة تحكم تعمل بتقنية WebSocket بتحديث لحظي في الوقت الفعلي دون تحميل الصفحة. 3 رسوم بيانية دائرية (استهلاك الطاقة، معامل الحمل، الطاقة الكلية). مراقبة والتحكم بقيم جميع الماكينات لحظياً. التحكم بالمخرجات الرقمية والتماثلية مباشرة من اللوحة. مركز تنبيهات متكامل. ويدجت أوامر العمل مدمج مباشرة.

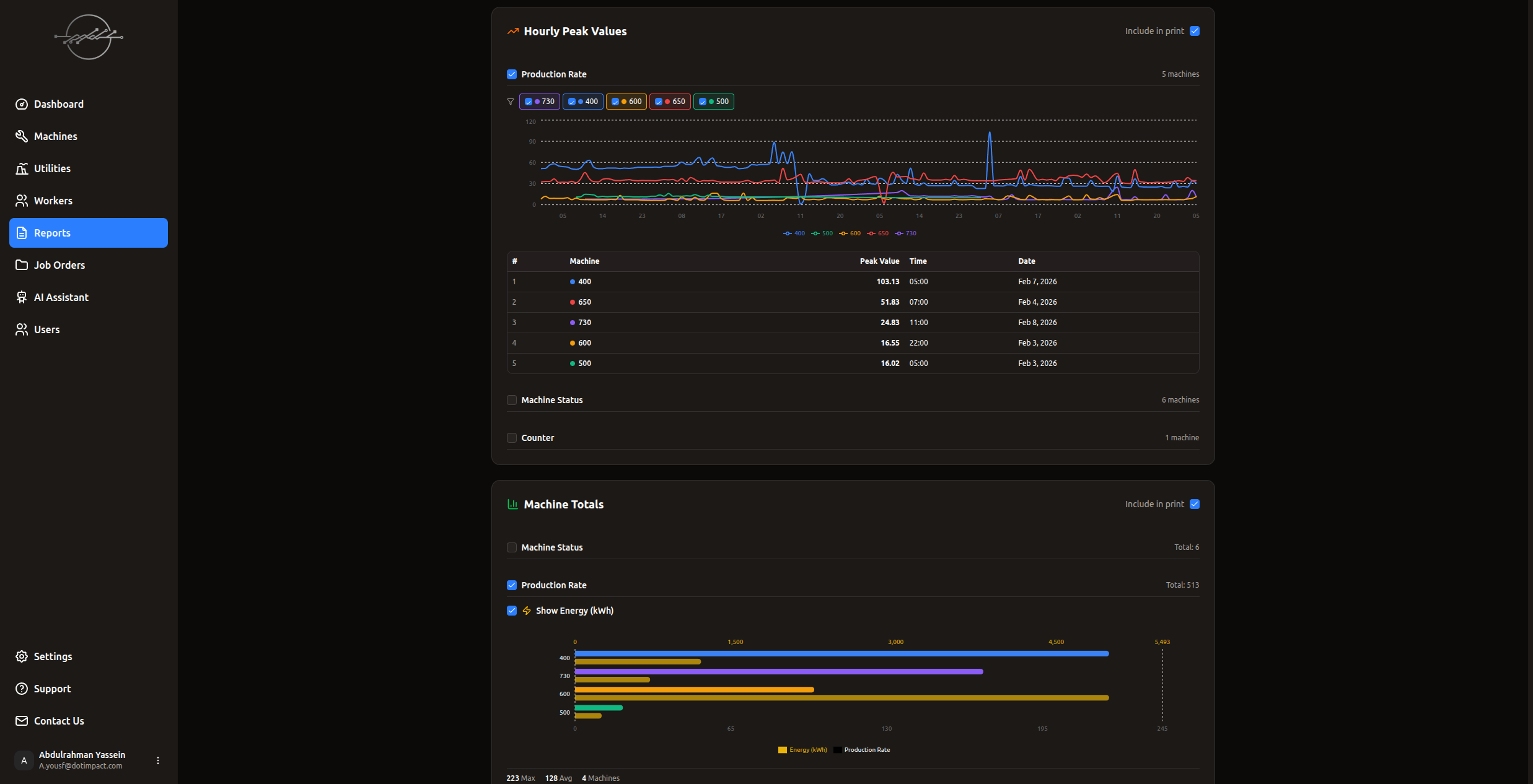
التقارير والتحليلات
تقارير شاملة تغطي كل جوانب الإنتاج: استهلاك الطاقة (kWh)، أعلى استهلاك Peak Demand، القيم الفعلية لحظياً وساعياً، مقارنة أداء الماكينات ببعضها (Bar Charts)، مقارنة الفترات الزمنية (هذا الشهر مقابل السابق)، تقارير الطاقة التفصيلية، ومقياس مزدوج Dual Metrics (قيمة + طاقة معاً). تصدير PDF مع اختيار الأقسام. فلاتر زمنية مرنة.

التحليلات الذكية (AI Chat)
مساعد ذكي يحلل بيانات مصنعك ويقدم توصيات عملية. اسأل أي سؤال عن بيانات الإنتاج واحصل على إجابات فورية. تحليل اتجاهات الإنتاج واكتشاف الأنماط المخفية. اقتراحات لتحسين الكفاءة وتقليل الهدر.

التنبيهات الذكية
تنبيهات فورية عند: انقطاع اتصال بورد، تسجيل قيمة Peak Demand جديدة، استعادة اتصال جهاز. ثلاثة مستويات (حرج، تحذير، معلومة). إشعارات متعددة القنوات عبر لوحة التحكم و Telegram. مركز تنبيهات موحد لمتابعة السجل.

كاميرات المراقبة
ربط كاميرات المراقبة بالموقع والماكينة مباشرة على خريطة المصنع. مشاهدة البث المباشر من داخل الـ Layout التفاعلي. مراقبة لحظية لجميع نقاط الإنتاج من مكان واحد.

أمان المؤسسات
نظام مصادقة QR Code مع Device Trust — صفر رسائل SMS بعد أول تسجيل دخول. 4 مستويات صلاحيات (مالك، مدير، مشغّل، مشاهد). جلسات دعم مؤقتة بكلمة مرور لمرة واحدة OTP. تشفير متقدم للبيانات. حماية Rate Limiting. تدقيق أمني شامل.

أجهزة IoT ذكية — تركيب سهل
بوردات مبنية على ESP32: SC08CH (8 منافذ) و SC16CH (16 منفذ) مع منافذ إدخال وإخراج للمراقبة والتحكم معاً. تدعم الإخراج الرقمي والتماثلي للتحكم المباشر بالماكينات. تكامل مع PLC عبر بروتوكول Modbus RTU/TCP عند توفره — يعمل مع أو بدون PLC. تُركّب بجانب الماكينة دون أي فك. اتصال WiFi. يتوفر Edge Server و Gateway للمصانع ذات الاتصال المحدود بالإنترنت (بتكلفة منفصلة). إعداد في الموقع وتحديثات Firmware عن بُعد (OTA).

